Zyskaj kontrolę nad każdą wiadomością
Obsługuj wszystkie e-maile z jednej skrzynki i nigdy nie trać kontaktu z klientem.

System ticketowy - co to jest?
Prywatne skrzynki mailowe utrudniają kontrolę i współpracę. W Thulium wszystkie e-maile trafiają do wspólnej skrzynki - każdy widzi historię kontaktu, wie, które sprawy wymagają uwagi i może sprawnie przypisywać oraz rozwiązywać zgłoszenia klientów.
Dowiedz się więcej o tym, czym jest i jak działa system ticketowy >>>.
Ticketing - zespół może więcej!
Każdy e-mail trafia do wspólnej skrzynki. Konsultanci widzą pełną historię kontaktu: e-maile, czaty, połączenia i notatki. Dzięki temu obsługa klienta jest szybka i spersonalizowana, nawet gdy zmienia się obsługujący agent.

Wiadomości z różnych komunikatorów w jednym systemie
Obsługuj WhatsApp, Instagram i Messenger w panelu Thulium. Dzięki integracji z Meta Business Messaging wszystkie wiadomości z popularnych komunikatorów trafiają bezpośrednio do systemu ticketowego, razem z e-mailami i rozmowami telefonicznymi. Konsultanci widzą pełną historię klienta. To gwarancja spójnej, szybkiej i profesjonalnej obsługi niezależnie od kanału kontaktu.
.jpg)
Integracja Thulium z marketplace
Integracja Thulium z Allegro i EmpikPlace sprawia, że każda wiadomość z dyskusji Allegro automatycznie zamienia się w zgłoszenie w Thulium. Podobnie wiadomości z EmpikPlace są synchronizowane z systemem, co eliminuje konieczność przełączania się między platformami i daje pełną widoczność wszystkich interakcji.

Thulium AI Assistant - błyskawiczna obsługa zgłoszeń
Jednym kliknięciem generuj trafne odpowiedzi, sprawdzaj jakość tekstu, twórz szybkie podsumowania i zarządzaj zgłoszeniami dzięki inteligentnym tagom. Thulium AI Assistant przyspiesza pracę zespołu i sprawia, że obsługa klientów staje się prosta, szybka i bezbłędna.
.jpg)
14 dni darmowych testów
Systemem ticketowy to szybkie rozwiązania powtarzalnych problemów
Twórz szablony odpowiedzi z możliwością personalizacji, aby przyspieszyć obsługę powtarzalnych zgłoszeń. Klienci otrzymują szybszą i dopasowaną odpowiedź, a zespół działa efektywnie.

Priorytety i automatyzacja
Zgłoszenia zawsze trafiają do odpowiedniej osoby. Automatyczne nadawanie priorytetów pozwala zespołowi skupić się na najważniejszych sprawach, a Ty masz pewność, że nic nie zostanie pominięte.

System ticketowy - bezkolizyjna praca
.jpg)
Komentarze wewnętrzne
Przekazuj uwagi w wątku wiadomości, widoczne tylko dla zespołu. Pozwala to na sprawną współpracę i kontynuowanie pracy przez innego konsultanta, gdy ktoś jest nieobecny.

Agenci przeglądający zgłoszenie
Thulium pokazuje treść tworzoną przez innego agenta przebywającego w tym samym tickecie. Dzięki avatarowi widać, kto w danym momencie przebywa w danym zgłoszeniu.
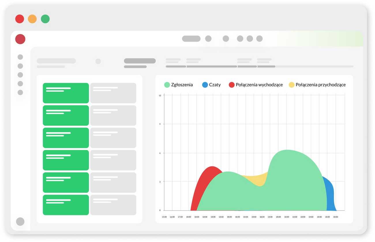
Korzystaj z raportów, wallboardów i dashboardów
Widzisz, kto nad czym pracuje i na jakim etapie jest jego zadanie. Monitorujesz czas odpowiedzi, wydajność zespołu i najważniejsze wskaźniki - wszystko w intuicyjnym interfejsie Thulium.

Badania satysfakcji i opinie klientów
Zbieraj oceny od klientów za pomocą emotikon w stopce wiadomości. Negatywne oceny pozwalają reagować natychmiast, a raporty szczegółowo pokazują efektywność pracy konsultantów.

Zdecydowaliśmy się na Thulium, bo potrzebowaliśmy systemu, który zbierze wszystkie dane w jednym miejscu i usprawni obsługę klienta. Dzięki automatycznemu przydzielaniu zgłoszeń nasi klienci szybciej otrzymują pomoc.
Ilona Wilk, Manager Działu Obsługi Klienta w Puccini
Prosty system ticketowy - jak usprawnia pracę firmy
System helpdesk Thulium uporządkuje pracę firmy, zmniejszy ryzyko pomyłek i przyspieszy obsługę powtarzalnych zgłoszeń. Każdy klient jest obsługiwany sprawnie, niezależnie od tematu wiadomości.
FAQ - najczęściej zadawane pytania o system ticketowy
Czym jest system ticketowy?
System ticketowy to narzędzie, które porządkuje całą komunikację z klientami w jednym miejscu. Każda wiadomość czy to e-mail, czat, połączenie telefoniczne czy kontakt przez social media - zamienia się w zgłoszenie, które można łatwo przypisać, obsłużyć i zamknąć.
Dlaczego warto korzystać z ticketingu w obsłudze e-maili?
Prywatne skrzynki pocztowe utrudniają pracę zespołu i zwiększają ryzyko pomyłek. Dzięki ticketingowi wszystkie e-maile trafiają do wspólnej skrzynki, a agenci widzą pełną historię klienta i mogą szybko udzielić spójnej odpowiedzi.
Czy Thulium obsługuje komunikatory takie jak WhatsApp, Messenger i Instagram?
Tak, dzięki integracji z Meta Business Messaging wszystkie wiadomości z WhatsAppa, Messengera i Instagrama trafiają do systemu Thulium. Konsultanci obsługują je tak samo jak e-maile czy czaty, mając dostęp do całej historii klienta.
Jak działa integracja Thulium z Allegro i EmpikPlace?
Każda wiadomość z dyskusji Allegro lub EmpikPlace automatycznie zamienia się w zgłoszenie w Thulium. Zespół nie musi logować się do różnych platform - wszystkie wiadomości są widoczne w jednym panelu, co znacząco skraca czas reakcji.
Czy Thulium wspiera automatyzację i sztuczną inteligencję?
Tak, Thulium AI Assistant ułatwia codzienną obsługę zgłoszeń. System proponuje odpowiedzi, podsumowuje konwersacje, sugeruje tagi i sprawdza jakość tekstu. Dzięki temu praca agentów jest szybsza, a obsługa klientów bardziej precyzyjna.
Jakie raporty i statystyki mogę uzyskać w systemie ticketowym?
Thulium pozwala monitorować czas odpowiedzi, liczbę rozwi ązanych zgłoszeń, efektywność poszczególnych agentów oraz poziom satysfakcji klientów. Wszystko prezentowane jest w przejrzystych dashboardach i raportach.
Czy system ticketowy Thulium sprawdzi się w mojej firmie?
Thulium jest elastyczne. Korzystają z niego zarówno małe zespoły, jak i duże contact center. System porządkuje obsługę, wspiera automatyzację i pozwala sprawnie komunikować się z klientami w wielu kanałach.
.png)

.png)
.png)




.png)








